My subscriptions
Last updated on
The My subscriptions page in the STACKIT Marketplace is your central location to manage and track your purchases. This page contains all the details for your orders, subscriptions, and software licenses.
To find the page, navigate to the Marketplace menu item in the main navigation and select My subscriptions.

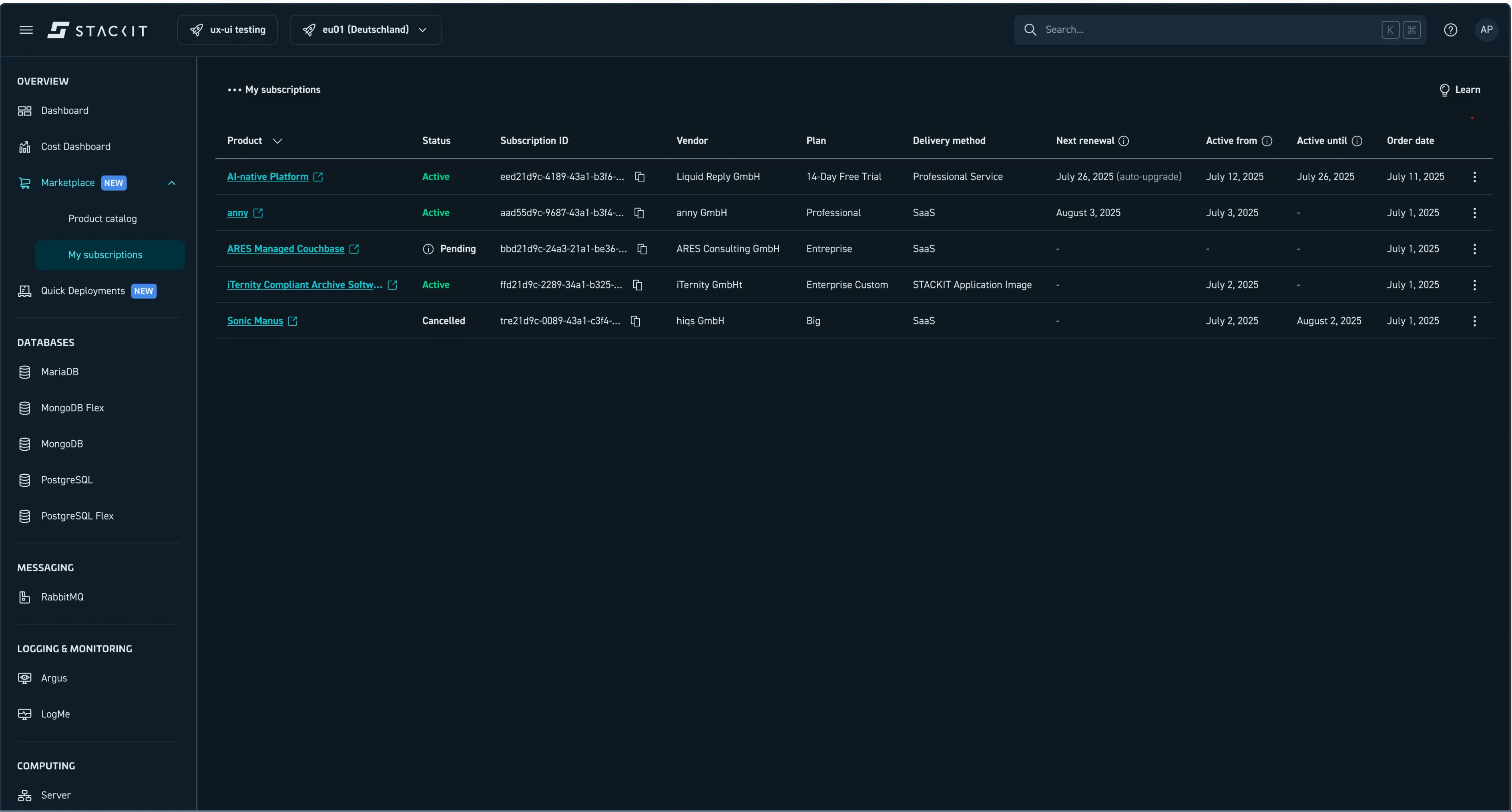
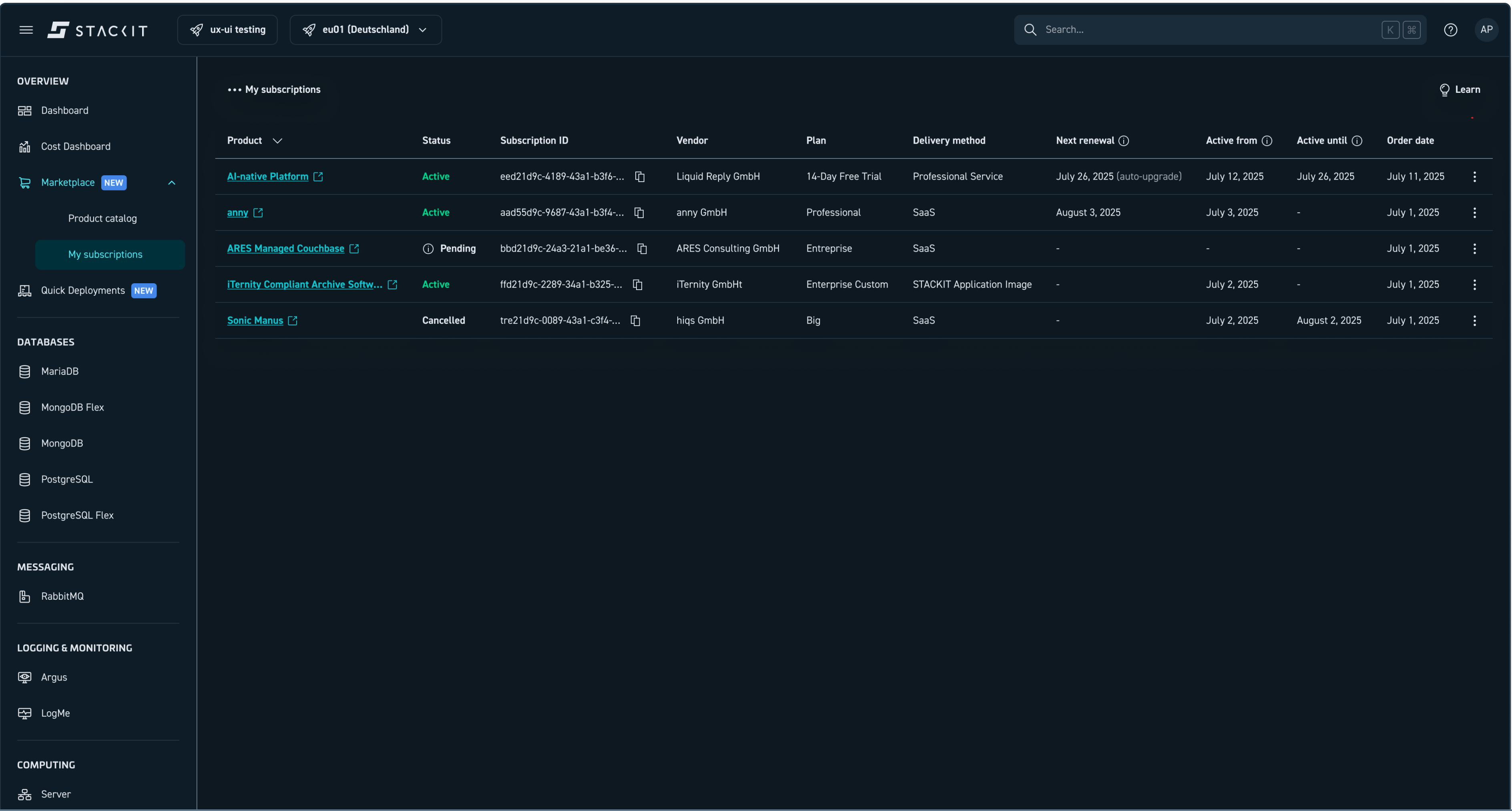
My subscriptions page in the Marketplace.
Key columns explained
Section titled “Key columns explained”The My subscriptions page provides the following details for each entry:
- Product: The name of the cloud service or product you have subscribed to.
- Status: The current lifecycle state of your subscription (explained in detail below).
- Subscription ID: The unique identifier for your subscription.
- Vendor: The name of the cloud vendor offering the service (e.g.,
anny GmbH). - Plan: The pricing option you chose.
- Next renewal: Indicates when the plan renews and if a free trial will automatically transition to a paid plan (auto-upgrades).
- Active from: The date on which your subscription became active.
- Active until: The date your plan runs out (depending on the pricing option).
- Order date: The date you order has been placed.
- Actions: A column with a button that allow you to perform actions related to your subscription (e.g., view details, cancel).
Subscription lifecycle states
Section titled “Subscription lifecycle states”The Status column shows the current stage of your subscription.
Pending: The order has been placed but is not yet active. The service is being set up by the vendor. It could indicate that payment processing, service creation or integration is underway.Active: The subscription is fully provisioned and the service is available for you to use. Billing is ongoing.Suspended: Your subscription is not currently active but could be restored. This might be caused by a payment issue or by an administrative action by you or the service provider.Cancelled: The subscription is no longer active, and you will no longer be billed. The service is deactivated.Terminated: The subscription is ended and there is no possibility to restore it.Error: There was an issue setting up or managing the subscription. Please contact customer support with your Order ID for assistance.
Subscription actions
Section titled “Subscription actions”You can perform the following actions on the My subscriptions page:
- View Details: Open the detail page for a specific product.
- Cancel Subscription: End an active subscription. Cancellations usually take effect at the end of the current billing cycle. You must confirm this action before the system processes it.